TOWERGUARD
Plataforma Integral de Ciberdefensa Activa con Inteligencia Artificial.
Software + Servicios Profesionales + IA.
por empresa en LATAM
detectar una brecha
una brecha en LATAM
¿Qué es TowerGuard?
Una plataforma integral de ciberdefensa activa que combina software, servicios profesionales e inteligencia artificial para proteger su infraestructura de forma continua y automática.
Reportes de Vulnerabilidades
Informes automáticos con PenTest continuo, clasificación CVSS y tendencias históricas.
Seguridad en Tiempo Real
Monitoreo continuo, detección automática de amenazas con IA y bloqueo inmediato.
Monitoreo de Disponibilidad
Estado y disponibilidad de servicios con SLA integrado y reportes automáticos.
Inteligencia de Red
Descubrimiento de equipos, anomalías de tráfico y mapas de red interactivos.
Dashboard Unificado
Toda la información con indicadores de salud y gráficos interactivos.
Seguridad en Tiempo Real
Detección, análisis y bloqueo automático de amenazas. Sin intervención humana.
Detección de Actores de Amenaza (IA)
Identificación automática de IPs maliciosas, clasificación por tipo y severidad, geolocalización y bloqueo automático.
Reputación de IPs (Threat Intelligence)
Consulta en múltiples bases de datos globales, score 0-100%, bloqueo automático.
Eventos de Seguridad
Alertas en tiempo real, clasificación por severidad, correlación e historial completo.
Integridad de Archivos (FIM)
Monitoreo de cambios en archivos críticos, detección de modificaciones no autorizadas.
Amenazas de Red (IDS/IPS)
Análisis de flujos NetFlow, alertas IDS/Suricata, identificación de amenazas conocidas.
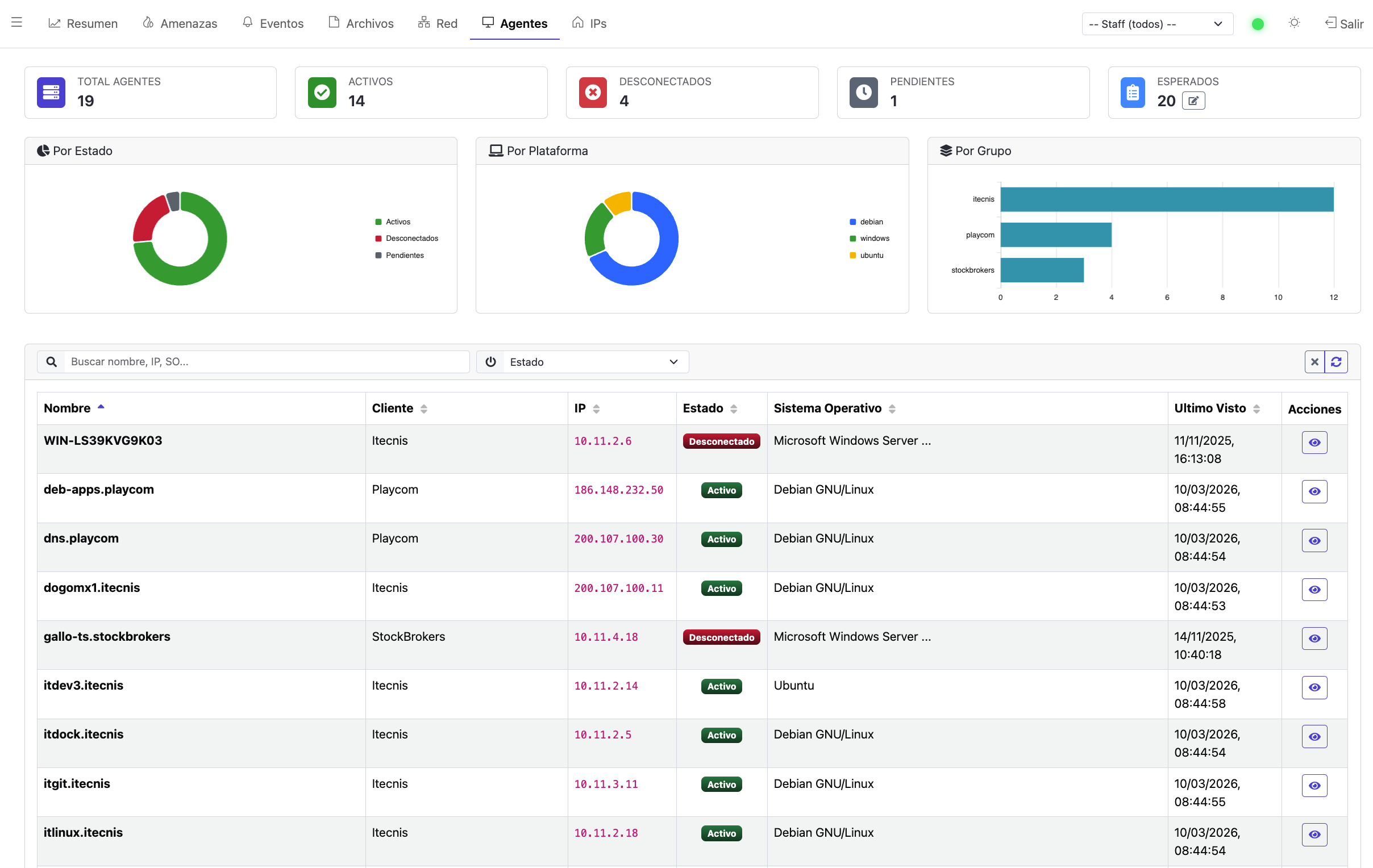
Estado de Agentes
Estado de todos los agentes de seguridad desplegados en su infraestructura.
⚡ Bloqueo automático en segundos
Cuando TowerGuard detecta una amenaza confirmada, no genera un ticket: la bloquea. Automáticamente. En tiempo real. A las 2:47 AM su equipo duerme. TowerGuard no.
Inteligencia de Red
Visibilidad completa del tráfico y comportamiento de su red. No puede defender lo que no ve.
Descubrimiento de Equipos
Inventario automático con detección de SO, Active Directory y geolocalización.
Detección de Anomalías
Picos de tráfico, escaneos de puertos, exfiltración, protocolos inusuales.
Contactos con Amenazas
Comunicaciones con IPs maliciosas conocidas, con dirección y volúmenes.
Mapas de Red Interactivos
Topología con mapas lógicos y geográficos, nodos vinculados a equipos reales.
Métricas por Equipo
Tráfico, protocolos, top aplicaciones, puertos y destinos.
Routers y Exportadores
Inventario de routers/switches con estadísticas de flujos y bytes.
Integraciones
Compatible con los principales sistemas de seguridad y monitoreo.
| Sistema | Tipo | Información que provee |
|---|---|---|
| Wazuh | SIEM / Agentes | Alertas de seguridad, detección de amenazas, compliance, integridad de archivos |
| Greenbone/OpenVAS | Scanner | Escaneos de red, vulnerabilidades, puntuación CVSS |
| Zabbix | Monitoreo | Disponibilidad de servicios, incidentes, métricas de infraestructura |
| Suricata | IDS | Alertas de intrusión, detección de malware, tráfico malicioso |
| NetFlowMap | Inteligencia de Red | Descubrimiento de hosts, anomalías, topología, métricas |
| Threat Intelligence | Reputación | Score de abuso, listas negras globales, categorización |
¿Por qué TowerGuard?
Las herramientas solas no alcanzan. Sin equipo dedicado, son shelfware.
Software Integral
Plataforma 24/7 que ingesta eventos, correlaciona datos, detecta anomalías, bloquea amenazas y muestra todo en un dashboard claro.
Servicios Profesionales
Un equipo de Itecnis que conoce su red, entiende su operación y sabe cómo responder. No es un call center genérico.
Inteligencia Artificial
Modelos de IA que procesan millones de indicadores de compromiso y mejoran la detección de forma continua.
El problema real de las soluciones existentes
Herramientas como Wazuh, Lumu o similares requieren conocimiento especializado y dedicación exclusiva que la mayoría de las empresas no puede asignar. TowerGuard = Software + Servicios + IA = Seguridad real sin recursos exclusivos.
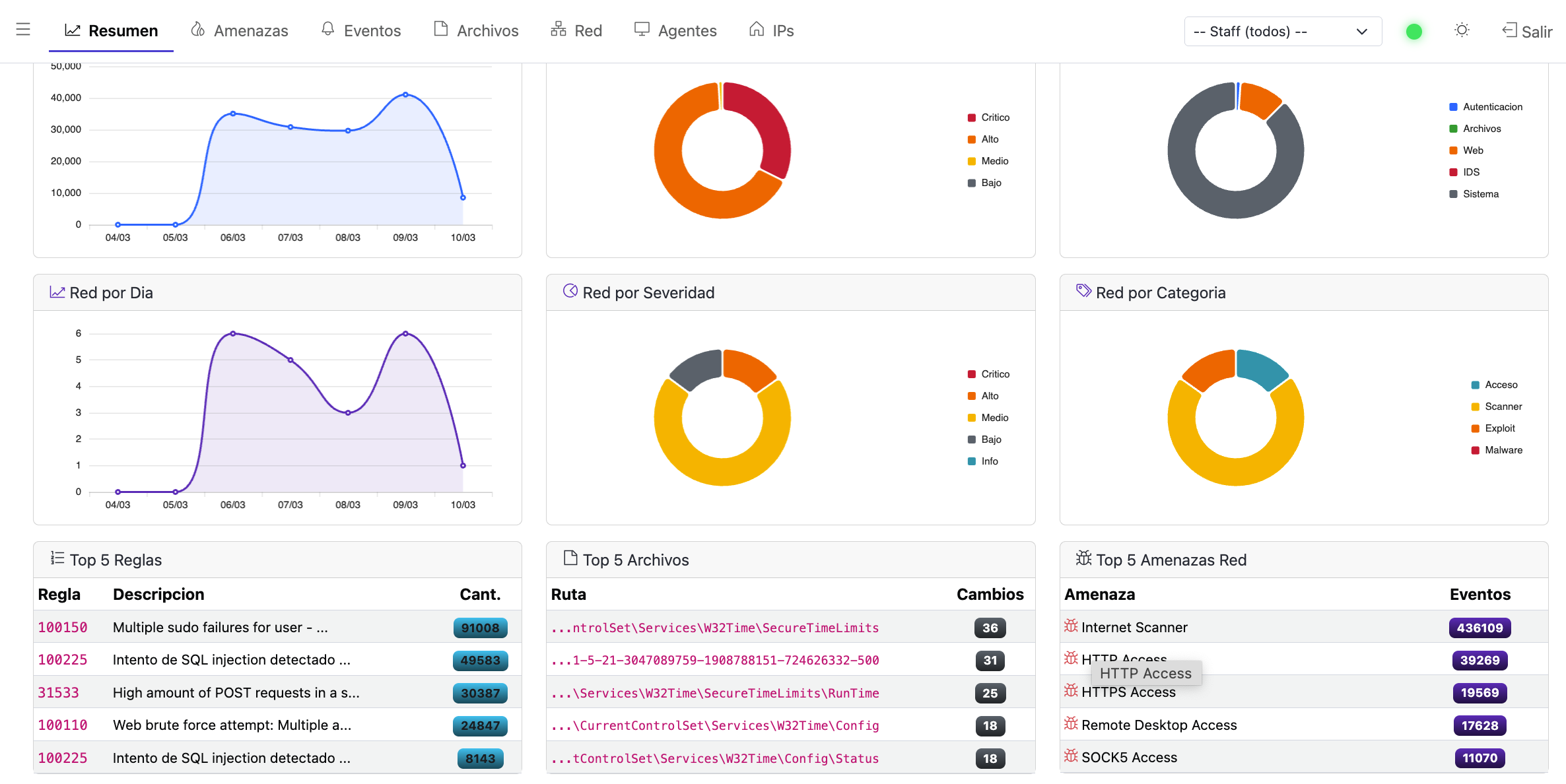
La plataforma en acción
Explorá las capturas de pantalla de TowerGuard. Hacé click en cualquiera para ampliar.
Beneficios
Inteligencia Artificial
Detección automática de patrones de ataque
Bloqueo Automático
Respuesta inmediata ante amenazas
Visibilidad Total
Seguridad, monitoreo y red en un solo lugar
Inteligencia de Red
Equipos, anomalías y mapas interactivos
Reportes Automáticos
Informes periódicos sin esfuerzo
Tiempo Real
Eventos a medida que ocurren
Historial Completo
Tendencias y datos históricos
Mapas de Red
Topología lógica y geográfica
Operativo en pocos días
Sin proyectos eternos
FOLLETO COMERCIAL
Toda la información de TowerGuard en 2 páginas
Módulos, comparativa, metodología de trabajo y todo lo que necesitás saber sobre TowerGuard.
DESCARGAR FOLLETOTOWERGUARD
¿Comenzamos?
El 60% de las empresas que sufren una brecha cierran en 6 meses.
Completá el formulario y nos ponemos en contacto.
“No solo monitoreamos. Bloqueamos. En tiempo real. Con IA.”
